Mit dem VCOM (Virtual Control Room) behalten Sie die Performance Ihres gesamten Anlagenportfolios weltweit im Blick – unkompliziert und zu jedem Zeitpunkt. So lassen sich Fehler im Störfall schnell lokalisieren und effizient beheben. Die webbasierte Benutzeroberfläche können Sie für jeden spezifischen Workflow an Ihre Bedürfnisse anpassen. 

Die wichtigsten Kennzahlen und Fehlerprotokolle stehen Ihnen automatisiert und übersichtlich in der Investorenübersicht sowie den umfangreichen, frei konfigurierbaren Berichten zur Verfügung.

Demo anfordern

Features

  • PV / Batterie Monitoring
  • Portfolio-Management
  • Computerized Maintenance Management System (CMMS)
  • Reporting
  • Key Performance Indicators
  • Personalisierbare Benutzeroberfläche für effektive Betriebsführung
  • Schnittstellen
Jetzt neue Features entdecken

Ihr Nutzen

  • Sparen Sie Kosten und Ressourcen durch unsere optimierte und flexible Portallösung
  • Profitieren Sie von unserer langjährigen Erfahrung bei der Überwachung von PV-Anlagen
  • Mit den automatisierten Fehleranalysen sparen Sie im Störfall Zeit und maximieren den Ertrag Ihrer Anlagen
  • Verlassen Sie sich auf unsere ausgezeichnete Datenqualität

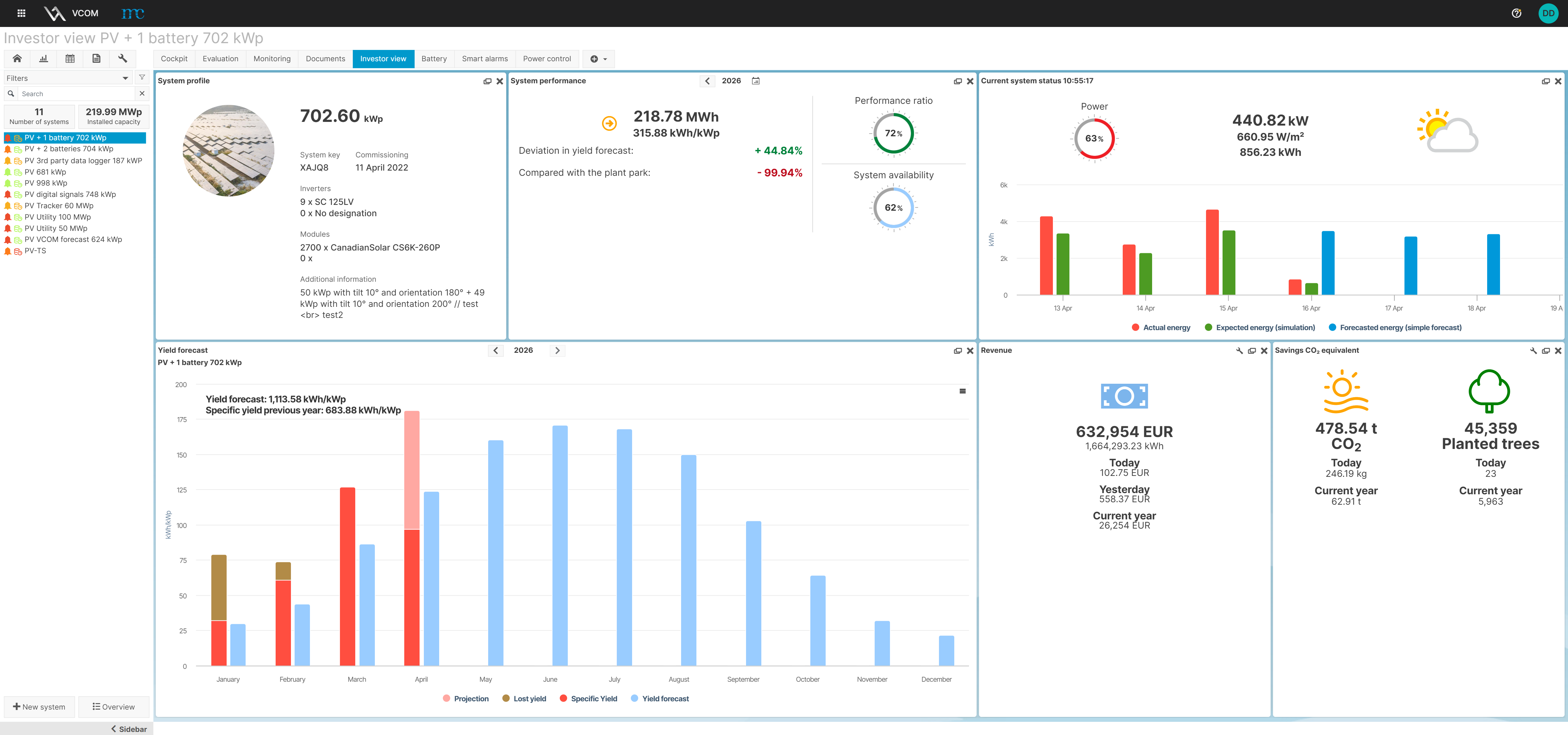
PV Monitoring


  • Vorgefertigte Grafiken – normierte Wechselrichter-Energie, Performance Ratio, Heatmap und viele weitere
  • Soll / Ist-Vergleich – Simulation des Sollwertes
  • Einsatz von Satellitendaten, sofern keine Einstrahlungssensoren vorhanden
  • Erstellung individueller Analysen
  • Cockpit für die anlagenspezifische Übersicht

Batterie Monitoring


mc bietet hier bereits zentrale Funktionen des Batterie-Monitorings und wird diese kontinuierlich ausbauen:

  • State of Health (SoH)
  • State of Charge (SoC)
  • Batterie Temperatur
  • Strom- und Spannungswerte
  • Benutzerdefinierte Diagramme, Alarme und Terme
     

Portfolio-Management


  • Betriebsübersicht – tabellarische Darstellung der Kennzahlen sämtlicher Anlagen
  • Portfolio-Reports mit wichtigen Kennzahlen, Grafiken und Tickets
  • Vordefinierte und individuelle Filter wirken sich auf alle Dashboards aus

Reporting


  • Individuelles Reporting pro Anlage oder für Portfolios
  • CSV-Export sämtlicher Messdaten
  • Investorenansicht mit Kennzahlen, freigegebenen Tickets und Dokumenten

Key Performance Indicators


  • Performance Ratio gemäß IEC 61724-1
  • Verschiedene Methoden zur Berechnung der Anlagenverfügbarkeit
  • Editor zur Parametrierung der Berechnungen
  • Datenverfügbarkeit in Echtzeit

 

Ticketsystem und Alarmierung


  • Lebenslaufakte aller PV-Anlagen durch Ticketsystem
  • Spezifische Analysen für die schnelle Fehlererkennung
  • Individuelle Konfiguration der Alarmkriterien
  • Ticketstatistik zur Auswertung von Ausfällen

Offene Plattform


  • Live-Zugriff auf die Datenlogger der blue’Log® X-Serie
  • Kompatibilität zu Datenloggern verschiedener Hersteller
  • Flexible Importschnittstelle zur Entwicklung weiterer Kompatibilitäten
  • Schnittstelle (VCOM API) für externe Anwendungen (z.B. ERP-Systeme)
VCOM Cloud

VCOM Cloud

VCOM Import Kompatibilitätsliste

VCOM Import Kompatibilitätsliste

VCOM Monitoring App

VCOM CMMS

VCOM API